
实现自动化装车,减少人员工作量,PLC自动控制,装车时间小于人工控制下的装车时间;
实现定点定量装车,提高装车精度,杜绝装车时灰外泄、多装、少装的问题;
精准控制装车中的供水量,在满足最佳灰水配比的同时,将耗水量降至最佳状态;
提高装车的智能化、自动化水平,控制系统自动采集装车信息,包括车辆信息、装车时间、装车量等,装车信息可追溯;
减少粉尘污染,有效抑制装车扬尘。
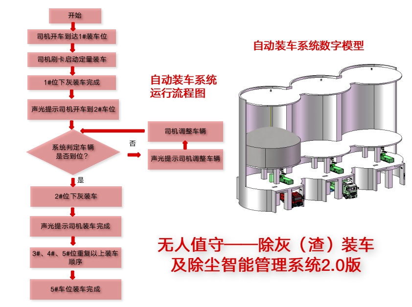
综上,改造实施后,自动装车将实现单点刷卡、多点定量装车、智能灰水配比、声光提示等功能。

远程控制:运用(SCADA)数据采集与监视控制系统,实现远程的数据和信号的传送;
系统完善:系统可以预设,显示和存储海量数据及制作报表,可以轻松实现人机交互功能;
自研传感器实现最优水灰配比:开发FT/GTL-C静电粉体流量计(固体流量计),基于固体物料的接触起电原理,具备响应快,灵敏度高,测量精确的优点;同时引入气动V型调节阀,可根据下灰量在0~100%开度间动态调节配水量,配合实现最优的水灰配比;
自动化程度高:由中央控制系统操作即可完成装车和除尘管理,自动化程度高,减少人工,节约费用 ;
产品定制化:本公司是专业研发机构,可以帮助用户进行定制化的服务;
服务及时化:本公司在在多年的实践中,始终践行为客户为中心的服务目标,为客户排忧解难是我们不变的宗旨。


集团公众号

集团官网